Monitor your node
This guide will walk you through how to set up Prometheus with Grafana to monitor your node using Ubuntu 18.04 or 20.04.
A Substrate-based chain exposes data such as the height of the chain, the number of connected peers to your node, CPU, memory usage of your machine, and more. To monitor this data, Prometheus is used to collect metrics and Grafana allows for displaying them on the dashboard.
Preparation
First, create a user for Prometheus by adding the --no-create-home
flag to disallow prometheus
from logging in.
sudo useradd --no-create-home --shell /usr/sbin/nologin prometheus
Create the directories required to store the configuration and executable files.
sudo mkdir /etc/prometheussudo mkdir /var/lib/prometheus
Change the ownership of these directories to prometheus
so that only prometheus can access them.
sudo chown -R prometheus:prometheus /etc/prometheussudo chown -R prometheus:prometheus /var/lib/prometheus
Installing and Configuring Prometheus
After setting up the environment, update your OS, and install the latest Prometheus. You can check the latest release by going to their GitHub repository under the releases page.
sudo apt-get update && apt-get upgradewget https://github.com/prometheus/prometheus/releases/download/v2.26.0/prometheus-2.26.0.linux-amd64.tar.gztar xfz prometheus-*.tar.gzcd prometheus-2.26.0.linux-amd64
The following two binaries are in the directory:
prometheus - Prometheus main binary file
promtool
The following two directories (which contain the web interface, configuration files examples and the license) are in the directory:
consoles
console_libraries
Copy the executable files to the /usr/local/bin/
directory.
sudo cp ./prometheus /usr/local/bin/sudo cp ./promtool /usr/local/bin/
Change the ownership of these files to the prometheus
user.
sudo chown prometheus:prometheus /usr/local/bin/prometheussudo chown prometheus:prometheus /usr/local/bin/promtool
Copy the consoles
and console_libraries
directories to /etc/prometheus
sudo cp -r ./consoles /etc/prometheussudo cp -r ./console_libraries /etc/prometheus
Change the ownership of these directories to the prometheus
user.
sudo chown -R prometheus:prometheus /etc/prometheus/consolessudo chown -R prometheus:prometheus /etc/prometheus/console_libraries
Once everything is done, run this command to remove prometheus
directory.
cd .. && rm -rf prometheus*
Before using Prometheus, it needs some configuration. Create a YAML configuration file named prometheus.yml
by running the command below.
sudo nano /etc/prometheus/prometheus.yml
The configuration file is divided into three parts which are global
, rule_files
, and scrape_configs
.
scrape_interval
defines how often Prometheus scrapes targets, whileevaluation_interval
controls how often the software will evaluate rules.rule_files
block contains information of the location of any rules we want the Prometheus server to load.scrape_configs
contains the information which resources Prometheus monitors.
The configuration file should look like this below:
global: scrape_interval: 15s evaluation_interval: 15srule_files: # - "first.rules" # - "second.rules"scrape_configs: - job_name: "prometheus" scrape_interval: 5s static_configs: - targets: ["localhost:9090"] - job_name: "substrate_node" scrape_interval: 5s static_configs: - targets: ["localhost:9615"]
With the above configuration file, the first exporter is the one that Prometheus exports to monitor itself. As we want to have more precise information about the state of the Prometheus server we reduced the scrape_interval
to 5 seconds for this job. The parameters static_configs
and targets
determine where the exporters are running. The second exporter is capturing the data from your node, and the port by default is 9615
.
You can check the validity of this configuration file by running promtool check config /etc/prometheus/prometheus.yml
.
Save the configuration file and change the ownership of the file to prometheus
user.
sudo chown prometheus:prometheus /etc/prometheus/prometheus.yml
Starting Prometheus
To test that Prometheus is set up properly, execute the following command to start it as the prometheus
user.
sudo -u prometheus /usr/local/bin/prometheus --config.file /etc/prometheus/prometheus.yml --storage.tsdb.path /var/lib/prometheus/ --web.console.templates=/etc/prometheus/consoles --web.console.libraries=/etc/prometheus/console_libraries
The following messages indicate the status of the server. If you see the following messages, your server is set up properly.
level=info ts=2021-04-16T19:02:20.167Z caller=main.go:380 msg="No time or size retention was set so using the default time retention" duration=15dlevel=info ts=2021-04-16T19:02:20.167Z caller=main.go:418 msg="Starting Prometheus" version="(version=2.26.0, branch=HEAD, revision=3cafc58827d1ebd1a67749f88be4218f0bab3d8d)"level=info ts=2021-04-16T19:02:20.167Z caller=main.go:423 build_context="(go=go1.16.2, user=root@a67cafebe6d0, date=20210331-11:56:23)"level=info ts=2021-04-16T19:02:20.167Z caller=main.go:424 host_details="(Linux 5.4.0-42-generic #46-Ubuntu SMP Fri Jul 10 00:24:02 UTC 2020 x86_64 ubuntu2004 (none))"level=info ts=2021-04-16T19:02:20.167Z caller=main.go:425 fd_limits="(soft=1024, hard=1048576)"level=info ts=2021-04-16T19:02:20.167Z caller=main.go:426 vm_limits="(soft=unlimited, hard=unlimited)"level=info ts=2021-04-16T19:02:20.169Z caller=web.go:540 component=web msg="Start listening for connections" address=0.0.0.0:9090level=info ts=2021-04-16T19:02:20.170Z caller=main.go:795 msg="Starting TSDB ..."level=info ts=2021-04-16T19:02:20.171Z caller=tls_config.go:191 component=web msg="TLS is disabled." http2=falselevel=info ts=2021-04-16T19:02:20.174Z caller=head.go:696 component=tsdb msg="Replaying on-disk memory mappable chunks if any"level=info ts=2021-04-16T19:02:20.175Z caller=head.go:710 component=tsdb msg="On-disk memory mappable chunks replay completed" duration=1.391446mslevel=info ts=2021-04-16T19:02:20.175Z caller=head.go:716 component=tsdb msg="Replaying WAL, this may take a while"level=info ts=2021-04-16T19:02:20.178Z caller=head.go:768 component=tsdb msg="WAL segment loaded" segment=0 maxSegment=4level=info ts=2021-04-16T19:02:20.193Z caller=head.go:768 component=tsdb msg="WAL segment loaded" segment=1 maxSegment=4level=info ts=2021-04-16T19:02:20.221Z caller=head.go:768 component=tsdb msg="WAL segment loaded" segment=2 maxSegment=4level=info ts=2021-04-16T19:02:20.224Z caller=head.go:768 component=tsdb msg="WAL segment loaded" segment=3 maxSegment=4level=info ts=2021-04-16T19:02:20.229Z caller=head.go:768 component=tsdb msg="WAL segment loaded" segment=4 maxSegment=4level=info ts=2021-04-16T19:02:20.229Z caller=head.go:773 component=tsdb msg="WAL replay completed" checkpoint_replay_duration=43.716µs wal_replay_duration=53.973285ms total_replay_duration=55.445308mslevel=info ts=2021-04-16T19:02:20.233Z caller=main.go:815 fs_type=EXT4_SUPER_MAGIClevel=info ts=2021-04-16T19:02:20.233Z caller=main.go:818 msg="TSDB started"level=info ts=2021-04-16T19:02:20.233Z caller=main.go:944 msg="Loading configuration file" filename=/etc/prometheus/prometheus.ymllevel=info ts=2021-04-16T19:02:20.234Z caller=main.go:975 msg="Completed loading of configuration file" filename=/etc/prometheus/prometheus.yml totalDuration=824.115µs remote_storage=3.131µs web_handler=401ns query_engine=1.056µs scrape=236.454µs scrape_sd=45.432µs notify=723ns notify_sd=2.61µs rules=956nslevel=info ts=2021-04-16T19:02:20.234Z caller=main.go:767 msg="Server is ready to receive web requests."
Go to http://SERVER_IP_ADDRESS:9090/graph
to check whether you are able to access the Prometheus interface or not. If it is working, exit the process by pressing on CTRL + C
.
Next, we would like to automatically start the server during the boot process, so we have to create a new systemd
configuration file with the following config.
sudo nano /etc/systemd/system/prometheus.service
[Unit] Description=Prometheus Monitoring Wants=network-online.target After=network-online.target[Service] User=prometheus Group=prometheus Type=simple ExecStart=/usr/local/bin/prometheus \ --config.file /etc/prometheus/prometheus.yml \ --storage.tsdb.path /var/lib/prometheus/ \ --web.console.templates=/etc/prometheus/consoles \ --web.console.libraries=/etc/prometheus/console_libraries ExecReload=/bin/kill -HUP $MAINPID[Install] WantedBy=multi-user.target
Once the file is saved, execute the command below to reload systemd
and enable the service so that it will be loaded automatically during the operating system's startup.
sudo systemctl daemon-reload && systemctl enable prometheus && systemctl start prometheus
Prometheus should be running now, and you should be able to access its front again end by re-visiting IP_ADDRESS:9090/
.
Installing Grafana
In order to visualize your node metrics, you can use Grafana to query the Prometheus server. Run the following commands to install it first.
sudo apt-get install -y adduser libfontconfig1wget https://dl.grafana.com/oss/release/grafana_7.5.4_amd64.debsudo dpkg -i grafana_7.5.4_amd64.deb
If everything is fine, configure Grafana to auto-start on boot and then start the service.
sudo systemctl daemon-reloadsudo systemctl enable grafana-serversudo systemctl start grafana-server
You can now access it by going to the http://SERVER_IP_ADDRESS:3000/login
. The default user and password is admin/admin.
NOTE
If you want to change the port on which Grafana runs (3000 is a popular port), edit the file /usr/share/grafana/conf/defaults.ini
with a command like sudo vim /usr/share/grafana/conf/defaults.ini
and change the http_port
value to something else. Then restart grafana with sudo systemctl restart grafana-server
.

In order to visualize the node metrics, click settings to configure the Data Sources
first.

Click Add data source
to choose where the data is coming from.

Select Prometheus
.

The only thing you need to input is the URL
that is https://localhost:9090
and then click Save & Test
. If you see Data source is working
, your connection is configured correctly.

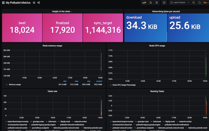
Next, import the dashboard that lets you visualize your node data. Go to the menu bar on the left and mouse hover "+" then select Import
.
Import via grafana.com
- It allows you to use a dashboard that someone else has created and made public. You can check what other dashboards are available via https://grafana.com/grafana/dashboards. In this guide, we use "My Polkadot Metrics", so input "12425" under the id field and click Load
.

Once it has been loaded, make sure to select "Prometheus" in the Prometheus dropdown list. Then click Import
.

In the meantime, start your Polkadot node by running ./polkadot
. If everything is done correctly, you should be able to monitor your node's performance such as the current block height, CPU, memory usage, etc. on the Grafana dashboard.

Installing and Configuring Alertmanager (Optional)
In this section, let's configure the Alertmanager that helps to predict the potential problem or notify you of the current problem in your server. Alerts can be sent in Slack, Email, Matrix, or others. In this guide, we will show you how to configure the email notifications using Gmail if your node goes down.
First, download the latest binary of AlertManager and unzip it by running the command below:
wget https://github.com/prometheus/alertmanager/releases/download/v0.21.0/alertmanager-0.21.0.linux-amd64.tar.gztar -xvzf alertmanager-0.21.0.linux-amd64.tar.gzmv alertmanager-0.21.0.linux-amd64/alertmanager /usr/local/bin/
Gmail Setup
To allow AlertManager to send an email to you, you will need to generate something called an app password
in your Gmail account. For details, click here to follow the whole setup.
You should see something like below:

Copy and save it somewhere else first.
AlertManager Configuration
There is a configuration file named alertmanager.yml
inside the directory that you just extracted in the previous command, but that is not of our use. We will create our alertmanager.yml
file under /etc/alertmanager
with the following config.
NOTE
Ensure to change the ownership of "/etc/alertmanager" to prometheus
by executing
sudo chown -R prometheus:prometheus /etc/alertmanager
global: resolve_timeout: 1mroute: receiver: 'gmail-notifications'receivers:- name: 'gmail-notifications' email_configs: - to: YOUR_EMAIL from: YOUR_EMAIL smarthost: smtp.gmail.com:587 auth_username: YOUR_EMAIL auth_identity: YOUR_EMAIL auth_password: YOUR_APP_PASSWORD send_resolved: true
With the above configuration, alerts will be sent using the the email you set above. Remember to change YOUR_EMAIL
to your email and paste the app password you just saved earlier to the YOUR_APP_PASSWORD
.
Next, create another systemd
configuration file named alertmanager.service
by running the command sudo nano /etc/systemd/system/alertmanager.service
with the following config.
SERVER_IP
Change to your host IP address and make sure port 9093 is opened.
[Unit]Description=AlertManager Server ServiceWants=network-online.targetAfter=network-online.target[Service]User=rootGroup=rootType=simpleExecStart=/usr/local/bin/alertmanager --config.file /etc/alertmanager/alertmanager.yml --web.external-url=http://SERVER_IP:9093 --cluster.advertise-address='0.0.0.0:9093'[Install]WantedBy=multi-user.target
To the start the Alertmanager, run the following commands:
sudo systemctl daemon-reload && sudo systemctl enable alertmanager && sudo systemctl start alertmanager && sudo systemctl status alertmanager
● alertmanager.service - AlertManager Server Service Loaded: loaded (/etc/systemd/system/alertmanager.service; enabled; vendor preset: enabled) Active: active (running) since Thu 2020-08-20 22:01:21 CEST; 3 days ago Main PID: 20592 (alertmanager) Tasks: 70 (limit: 9830) CGroup: /system.slice/alertmanager.service
You should see the process status is "active (running)" if you have configured properly.
There is a Alertmanager plugin in Grafana that can help you to monitor the alert information. To install it, execute the command below:
sudo grafana-cli plugins install camptocamp-prometheus-alertmanager-datasource
And restart Grafana once the plugin is successfully installed.
sudo systemctl restart grafana-server
Now go to your Grafana dashboard SERVER_IP:3000
and configure the Alertmanager datasource.

Go to Configuration -> Data Sources, search "Prometheus AlertManger" if you cannot find it at the top.

Fill in the URL
to your server location followed by the port number used in the Alertmanager.
Then click "Save & Test" at the bottom to test the connection.

To monitor the alerts, let's import dashboard "8010" that is used for Alertmanager. And make sure to select the "Prometheus AlertManager" in the last column. Then click "Import".
You will end up having the following:

AlertManager Integration
To let the Prometheus server be able to talk to the AlertManager, we will need to add the following config in the etc/prometheus/prometheus.yml
.
rule_files: - 'rules.yml'alerting: alertmanagers: - static_configs: - targets: - localhost:9093
That is the updated etc/prometheus/prometheus.yml
.
global: scrape_interval: 15s evaluation_interval: 15srule_files: - 'rules.yml'alerting: alertmanagers: - static_configs: - targets: - localhost:9093scrape_configs: - job_name: 'prometheus' scrape_interval: 5s static_configs: - targets: ['localhost:9090'] - job_name: 'substrate_node' scrape_interval: 5s static_configs: - targets: ['localhost:9615']
We will need to create a new file called "rules.yml" under /etc/prometheus/
that is defined all the rules we would like to detect. If any of the rules defined in this file is fulfilled, an alert will be triggered. The rule below checks whether the instance is down. If it is down for more than 5 minutes, an email notification will be sent. If you would like to learn more about the details of the rule defining, go here. There are other interesting alerts you may find useful here.
groups: - name: alert_rules rules: - alert: InstanceDown expr: up == 0 for: 5m labels: severity: critical annotations: summary: "Instance [{{ $labels.instance }}] down" description: "[{{ $labels.instance }}] of job [{{ $labels.job }}] has been down for more than 1 minute."
Change the ownership of this file to prometheus
instead of root
by running:
sudo chown prometheus:prometheus rules.yml
To check the rules defined in the "rules.yml" is syntactically correct, run the following command:
sudo -u prometheus promtool check rules rules.yml
Finally, restart everything by running:
sudo systemctl restart prometheus && sudo systemctl restart alertmanager
Now if one of your target instances down, you will receive an alert on the AlertManager and Gmail like below.
